股票杠杆怎么操作可靠吗-最近好的股票推荐一下有哪些-【东方资本】,股票什么叫做反t,下载股票交易软件下载正版涨,金股配资网

串聯諧振器的原理基礎知識的說明

編輯部 | 2019/5/22 15:52:01

串聯諧振器的原理基礎知識的說明
 利用串聯共振原理產生交流高電壓的試驗裝置。 如果將高壓試驗變壓器適用于大容量的試驗品(例如長電纜、六氟化硫配管、電容器及容量大的發電機)進行耐壓試驗,則經常發生不能滿足試驗容量的問題,在電力系統內進行
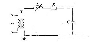
串聯諧振裝置的原理配線如圖1所示。 在此,t是供電變壓器,l是調諧用可變電感c是試制品、分壓器等總電容,r是電路中實際存在的引線和調諧電感的代表固有電阻代表高壓導線的電暈損耗和試作的感應電損失等的等效電阻,有時也包含特別連接的調整電阻。 工作時調整電感器l的大小,與電容器c以商用頻率串聯共振。共振條件為ωl =1/ωc、ω= 2πf、f為50hz或接近值. 如果us是試驗時的高壓側電源電壓,則在共振狀態下電流達到im = us/r。 定義品質系數q =ωl/r (一般q = 20~80 )
因此UC = ul = im (ωl ) = qus,所以電源變壓器所需的電壓值和容量都是試驗所需的值的1/q。 圖2示出了感應式串聯諧振裝置的實際連接方式。
圖1及圖2說明了調諧方式的串聯諧振裝置的基本原理,實際上也可以是調諧方式或電源頻率調制方式等的調諧方式。 調頻式串聯諧振裝置,其頻率調節在45~300 Hz的范圍內,特別適合現場的氣體絕緣變電站設備的耐壓試驗。

掃碼微信關注我們

武漢智能星聯系方式
武漢智能星電氣有限公司竭誠為你服務!
產品咨詢熱線:027-87678728/027-87678721 (工作日)
座機忙時請直接聯系我們的片區經理
華東片區:
凡經理 手機號同微信:18827032366
華北片區:
李經理 手機號同微信:18872269033
華中片區:
葛經理 手機號同微信:18062020350
華西片區:
袁經理 手機號同微信:15907101180
西北片區:
胡經理 手機號同微信:15907131021
東南片區:
陳經理 手機號同微信:15907101181

官方微信

官方小程序

武漢智能星電氣有限公司版權所有  鄂ICP備12002446    鄂公網安備 4201851244607號
公司地址:武漢東湖新技術開發區光谷大道光谷芯中心文創樓 電話:027-87678728 傳真:027-87678758